EOS: Lend EOS on Chintai and gain interest!

in #eos7 years ago (edited)

chintai.jpg

Click Here to Watch

Chintai is live finally, so I decided to cap a quick demo.

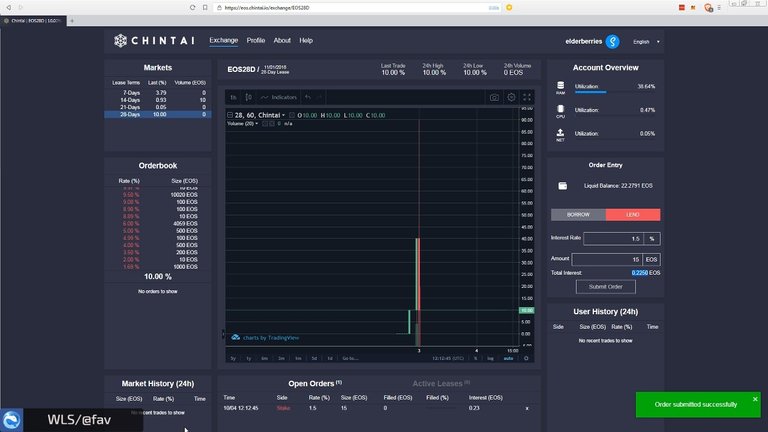
In the video I'm offering 15 EOS at a interest rate of 1.5% to borrowers/lenders.

Lend = you offer EOS for interest
Borrow = you pay EOS for CPU/NET

Resources

Chintai: https://eos.chintai.io/exchange/
Scatter: https://github.com/GetScatter/ScatterDesktop/releases



Secure & Anonymous VPN - Uploadfilter? Censorship? No Thanks!

Social Media

🐦Twitter || 🎮Discord || ♨️Steem || 🐳WLS || 📺BitTube

Sort:  

1.5% is the apr? Or per month?

Per lease

Posted using Partiko Android

Sweet.... good you took the right option!
bit.tube again another video platform?

When you Borrow you aren't taking EOS for CPU/NET, you're PAYING EOS to rent CPU/NET.

oh yeah thx. fixed it

No problem.

Hi, @ash!

You just got a 29.41% upvote from SteemPlus!
To get higher upvotes, earn more SteemPlus Points (SPP). On your Steemit wallet, check your SPP balance and click on "How to earn SPP?" to find out all the ways to earn.
If you're not using SteemPlus yet, please check our last posts in here to see the many ways in which SteemPlus can improve your Steem experience on Steemit and Busy.

Hi @ash!

Your post was upvoted by @steem-ua, new Steem dApp, using UserAuthority for algorithmic post curation!
Your UA account score is currently 6.465 which ranks you at #162 across all Steem accounts.
Your rank has dropped 3 places in the last three days (old rank 159).

In our last Algorithmic Curation Round, consisting of 239 contributions, your post is ranked at #18.

Evaluation of your UA score:
  • You've built up a nice network.
  • The readers appreciate your great work!
  • Good user engagement!

Feel free to join our @steem-ua Discord server